Enterprise Observability Stack
Building production-grade, self-hosted observability with Prometheus, Grafana, and Loki—achieving full-stack visibility at a fraction of cloud costs
The Challenge
The platform had zero observability across 20 microservices running on Kubernetes. Critical operational questions remained unanswered:
- "Which service is causing the 500 errors?"
- "Why did the pod restart 5 times in the last hour?"
- "What's our Kafka consumer lag right now?"
- "Are we hitting CPU/memory limits?"
- "Where are the logs for that failed deployment?"
The mandate: Build enterprise-grade observability in-house at minimal cost while maintaining production reliability
Business Impact: Cloud observability solutions (Datadog, New Relic, Splunk) would cost $50K-150K/year for our scale—prohibitively expensive for the budget
The Solution: Self-Hosted Observability Platform
I architected and deployed a complete self-hosted observability stack using open-source tooling, achieving enterprise-grade monitoring at <5% of cloud costs.
Prometheus + Thanos
Time-series metrics with S3 long-term storage
Grafana
25+ custom dashboards
Loki + Promtail
Microservices mode with S3
Architecture
Enterprise Observability Stack Architecture
Metrics Flow: Services (expose /metrics) + Exporters → Prometheus (scrape) → Thanos → S3
Logs Flow: Services (stdout/stderr) → Promtail (DaemonSet collector) → Loki (aggregate)
Traces Flow: Services (OpenTelemetry instrumentation) → Tempo (distributed trace storage)
Visualization: Grafana queries Prometheus, Loki, and Tempo for unified observability (metrics + logs + traces)
Alerting: Prometheus → Alertmanager (routing + inhibition) → Teams (environment-specific channels)
Core Stack Components
1. Prometheus (Metrics Collection)
Configuration: Kustomize base + environment overlays (dev, qa, preprod, prod)
Service Discovery: Kubernetes SD for automatic service detection
Long-term Storage: Thanos sidecar → S3 for historical data
Retention: 15 days local, unlimited S3 storage
2. Exporters (Data Sources)
Deployed comprehensive exporters for full-stack visibility:
- •Node Exporter: CPU, memory, disk, network from EC2 instances
- •Kube State Metrics: Kubernetes object state (pods, deployments, nodes)
- •Kafka Exporter: MSK consumer lag, partition offsets, topic metrics
- •Postgres Exporter: Database connections, query performance
- •CloudWatch Exporter: AWS service metrics (RDS, MSK, ELB)
3. Loki (Log Aggregation)
Architecture: Microservices mode (distributor, ingester, querier, query-frontend, compactor)
Storage: S3 backend for cost-effective log storage
Collection: Promtail DaemonSet scraping pod logs
Indexing: Label-based indexing (namespace, pod, container)
4. Alertmanager (Alert Routing)
Integration: Teams webhooks via Power Automate workflows
Smart Routing: Environment-specific channels (Dev → business hours, Prod → 24/7)
Alert Inhibition: Suppress low-severity alerts when critical alerts fire
Grouping: Batch alerts by namespace/service to reduce noise
Alert Rules Implemented
Business Intelligence Dashboards
Created 10+ custom Grafana dashboards providing comprehensive visibility from infrastructure to business metrics.
Platform Overview Dashboards
- •Kubernetes Cluster Health: Node status, pod health, resource utilisation
- •Infrastructure Metrics: CPU, memory, disk, network across all nodes
- •Message Queue Health: Kafka consumer lag, partition metrics, throughput
Service-Specific Dashboards
- •IoT Gateway Intelligence: Throughput (req/s), active connections, vendor performance ranking
- •Multi-Tenant Analytics: Tenant activity championship, ingestion rates by tenant
- •Integration Performance: Vendor system performance, $750K+ annual savings tracking

IoT Gateway Mission Control
Real-time gateway throughput (61.9 req/s), active IoT connections, availability tracking, and data pipeline success rates.

Kafka Consumer Lag & Topic Health
Comprehensive Kafka monitoring showing consumer lag trends by group and topic, partition-level lag visualisation.

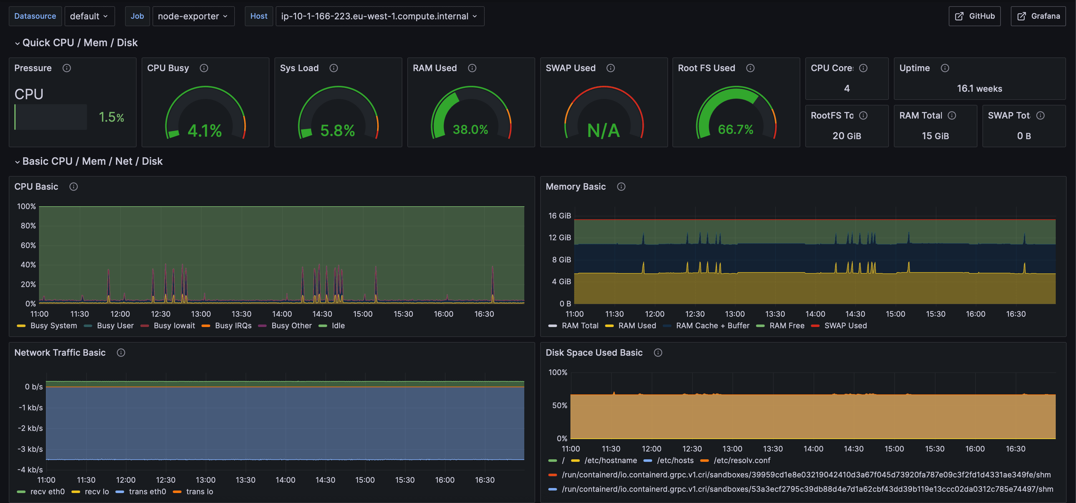
Node Exporter Infrastructure Metrics
System-level monitoring via Node Exporter showing CPU pressure, memory usage, disk I/O, network traffic.
Operational Runbooks
Created comprehensive runbooks for every alert, enabling rapid incident response and knowledge sharing.
Runbook Structure
Clear description of what triggered the alert
Decision tree with kubectl commands, log queries, metric queries
Copy-paste commands for typical fixes (restart pods, scale deployment)
Who to contact if standard resolution doesn't work
# Check pod status kubectl get pods -l app=service-a -n production # View recent logs kubectl logs service-a-abc123 --tail=100 # Check events kubectl describe pod service-a-abc123 -n production # Common fixes: kubectl rollout restart deployment/service-a -n production kubectl delete pod service-a-abc123 -n production
Business Impact
Total cost (vs $50K-150K for cloud solutions)
Custom Grafana dashboards built from scratch
Alert rules covering infrastructure and apps
Prometheus exporters deployed across stack
Service coverage across all microservices
Environments with consistent observability
Technical Highlights
- → Deployed complete self-hosted stack (Prometheus, Grafana, Loki, Alertmanager) with Kustomize
- → Configured Loki microservices architecture for scalable log aggregation
- → Integrated Thanos for long-term metrics storage in S3 (cost-effective historical data)
- → Deployed 6+ specialised exporters for comprehensive infrastructure monitoring
- → Created 50+ alert rules with smart routing and inhibition logic
- → Instrumented all 20 microservices with custom Prometheus metrics
- → Authored comprehensive runbooks for rapid incident response
- → Achieved 95%+ cost savings vs commercial observability solutions
Want Similar Results?
I'd love to bring this same approach to your platform engineering challenges. Let's discuss how I can help your team.